想跟聰明錢的單,卻常晚一步,只能看著幣漲上去乾瞪眼嗎?ArkhamIntel的通知功能將會是你的救星,本文將快速介紹 Arkham 平台,帶你緊追聰明錢最新動態。
(前情提要:如何精準追蹤聰明錢、用機器人自動交易?我一年翻千倍的加密投資指南)
(背景補充: Runes工具深度教學》如何分析地址、追蹤聰明錢、發掘Alpha、最後掌握出場時機!)
想跟聰明錢的單,卻常常晚一步,只能看著幣漲上去乾瞪眼? ArkhamIntel的告警功能將會是你的救星,以下帶你一步步建立你的告警,掌握聰明錢最新動態。
什麼是 Arkham?
ArkhamIntel 是一個鏈上分析平台,旨在讓鏈上行為透明化、合理化,以下手把手帶你上手告警功能!
什麼需求適合用Arkham
- 查看地址的歷史行為(見下方「地址查詢」功能)
- 監控地址的最新動態(見下方「Alert 地址告警」功能)
- 用上帝視角看地址的複雜行為(見下方「Visualization 地址行為視覺化」功能)
Arkham使用教程
註冊帳戶
請先點擊此連結進行帳號註冊,完成後即進入主頁,就可以開始使用豐富的功能!
常用功能介紹
地址查詢

- 主頁的右邊可看到目前各鏈上實時更新的交易與行為,左邊有目前的熱門幣種,以及機構地址
- 如何地址查詢
- 在上方搜尋欄輸入想分析的地址
- Ex:0x0C64612701224FDFfd78bbde3e8f04f2A491dCeB
- 在上方搜尋欄輸入想分析的地址

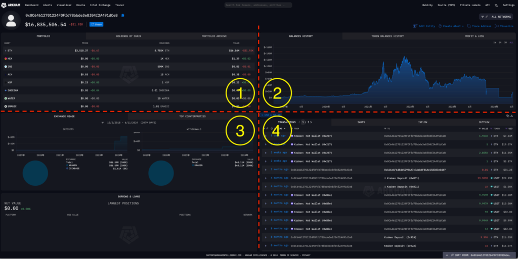
- 輸入後,可以看到有四個部分,以下一一介紹
- 第 1 區塊:最上方有三個分頁
- PORTFOLIO:該地址的目前持倉狀況
- ASSET:幣種
- PRICE:當前價格(註:介面最多顯示小數點兩位,0.00 不代表該幣種沒有價格資料)
- HOLDINGS:持倉個數
- VALUE:持倉價值
- HOLDINGS BY CHAIN:依照區塊鏈的種類,將持倉分類
- CHAIN:區塊鏈名稱
- USD VALUE:該鏈的持倉價值(USD)
- TOP HOLDING:該鏈持倉最多的幣種
- ASSETS:該鏈的持倉幣種(點 > 還可顯示其他幣種資料)
- PORTFOLIO ARCHIVE:可比較不同時間點的持倉價值,計算持倉變化量
- 左上輸入比較起始點
- 中上輸入比較終點
- 右方會顯示持倉變化量
- PORTFOLIO:該地址的目前持倉狀況
- 第 2 區塊:大致了解地址的操作績效。但如果該地址操作到一半時,轉移部分資產到其他帳號,這邊就無法看到其他地址的操作績效。一樣有三個分頁
- BALANCES HISTORY:地址總持倉價值隨時間的變化
- TOKEN BALANCES HISTORY:地址持倉價值隨時間的變化(針對某幣種)
- PROFIT & LOSS:每日盈虧 & 累積盈虧
- 第 3 區塊:可了解地址的交易所使用習慣

-
- EXCHANGE USAGE:交易所交易金額百分比,分成 DEPOSITS(存入) / WITHDRAWS(提取)
- 第 4 區塊:
- TRANSACTIONS:所有交易、轉帳細節

- 好用功能:濾網
- 下方紅框處皆可以根據有興趣的交易進行篩選

- 右上角可以將篩選後的交易細節下載成 .csv 檔(橘框處)

- TRANSACTIONS:所有交易、轉帳細節
- SWAPS:DEX 交易
- INFOW:入帳相關的交易
- OUTFLOW:出帳相關的交易
自訂entity
- 當你感興趣的地址調查後發現,他與其他地址也有關聯(例如有轉帳紀錄),你想要整合他們在上方「地址查詢」提及的所有資訊,這會是很實用的功能
- 如何自訂 entity
- 在地址頁面的右方,點擊「Private Labels」按鈕

- 接著點擊「New Entity」

- 接著輸入地址們,建議為地址加上 label,方便之後在茫茫地址海中辨識

- 完成後,點擊「VIEW ENTITY PROFILE」,就可以看到 entity 下的所有地址交易資訊啦

- 後續看帳號交易時,系統會自動幫地址放上 label,非常好用的功能

- 在地址頁面的右方,點擊「Private Labels」按鈕
設定告警功能
1. 點擊主頁左上角「Alerts」選項
2. 點擊右上角「CREATE ALERT + 」
3. 設定條件
- 命名告警、添加跟告警有關的描述
- 告警地址(可以一次添加多個地址)
- 設定要監控的交易倉位價值(USD)範圍,如果是要監控聰明錢or巨鯨,建議設50,000 USD 以上,過濾掉一些無關緊要的交易
- 交易幣種顆數範圍
- 交易幣種
- 區塊鏈(目前尚未支援SOL, TON)
- 設定要傳送通知的管道,可以用Telegram, Slack或Webhook
最後點擊「CREATE ALERT」就完成告警功能的設定了!
Tips: 我通常只會設定a, b, c, g,太多條件有時候容易漏掉一些重要交易。
Visualization 地址行為視覺化
- 如果發現某地址跟許多其他地址互動過,看得頭昏眼花,透過這個功能讓你用上帝視角檢查地址的每一筆交易
- 如何使用視覺化功能
- 到主頁,點選「Visualizer」

- 在左上方輸入想要視覺化的地址

- 視覺化介紹
- 每個圓形代表一個地址,中間有紫色外框的地址是你輸入的地址
- 綠線代表有轉入金流,紅線代表有轉出金流。點擊線會顯示該筆交易細節
- 最下方有個 scroll bar,調整左右邊界來設定時間範圍,符合時間範圍的交易才會顯示在畫面上
- 點擊左上方的「MORE INFO >」按鈕,可以查看所有交易細節

- 右上方有個「+」,點擊後可以點選想要擴張的地址,可以顯示其相關交易在圖上;反之是「-」,點擊後可以隱藏地址,不顯示在圖上
- 到主頁,點選「Visualizer」
結語
- 以上就是常用的 Arkham 功能介紹,我認為要了解一個地址的操作與動向,用上面介紹的功能就夠了,尤其是告警跟視覺化功能私心覺得相當實用。
- 覺得文章對您有幫助的話,歡迎幫我分享出去,讓更多人可以一起來學習、交流!
以上就是Arkham告警功能手把手教學,如果覺得有幫助,再幫我按讚、分享!https://t.co/mLF1pfuPWt
— 0x卡比 🌟 (@0x_kirby) June 19, 2024
延伸閱讀:加密情報平台》Arkham是什麼?追蹤鏈上數據、巨鯨動向、金流分析..全教學
📍相關報導📍
以太坊之父Vitalik多有錢?Arkham完整分析:ETH持倉量全球第2只輸這人












